TM TRADING
A trader's notes, tools, and lessons learned
Sharing my own insights and experiences from the trading journey — the concepts that clicked, the tools I built, and the lessons worth passing on.
ARTICLES
Trading lessons worth remembering.

Day Trading Without Prophecy
Psychology

Less Is More in Trading
Psychology

Luck in the Premise of Probability
Psychology
TOOLS
Interactive calculators and utilities to analyze your trading strategies.

CoinFlip Trading Game
Play the trading game at fake speed to see how you...

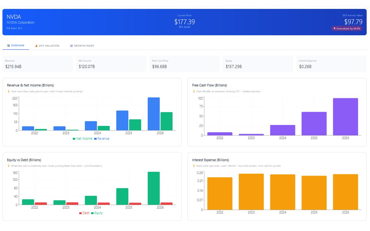
Stock Analyzer
Analyze company fundamentals using key financial h...

Probability Simulator
Visualize how sample size influences personal prob...
ABOUT THIS SITE
I'm a fellow trader sharing what I've learned along the way. This isn't professional advice — just my own insights, experiences, and the tools I've built to help myself trade better. If any of it helps you on your journey, that's a win. We're all figuring this out together.